Fiber ISPs
Shorten support diagnosis and separate congestion from everything else
LibreQoS helps fiber operators tell the difference between local congestion, upstream trouble, and subscriber-side issues while preserving per-subscriber fairness and clearer operational context.

Triage faster when tickets and churn signals rise
Fiber teams need to know quickly whether the issue sits in the access network, upstream path, subscriber circuit, or home environment. LibreQoS keeps that workflow grounded in evidence.
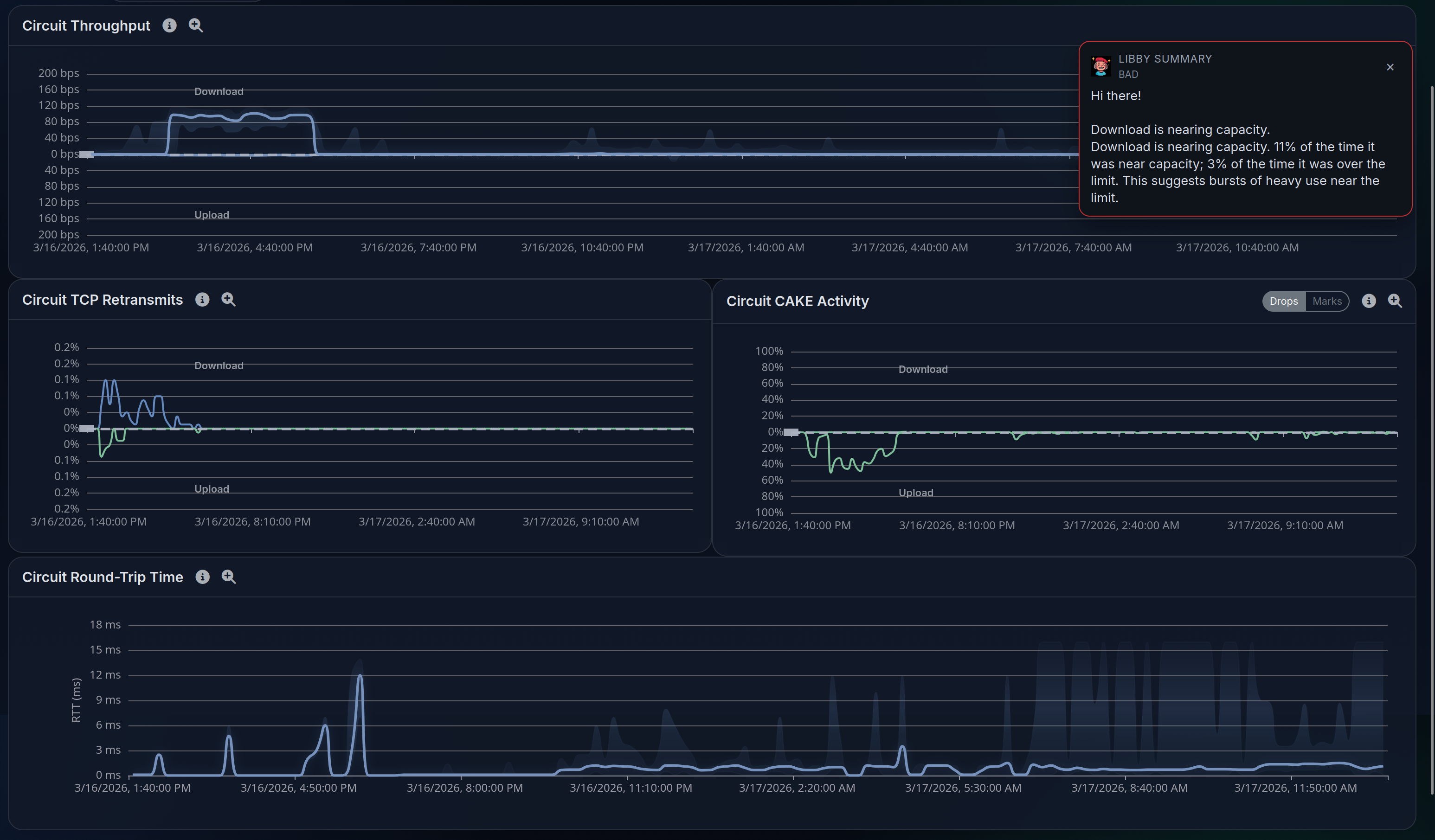
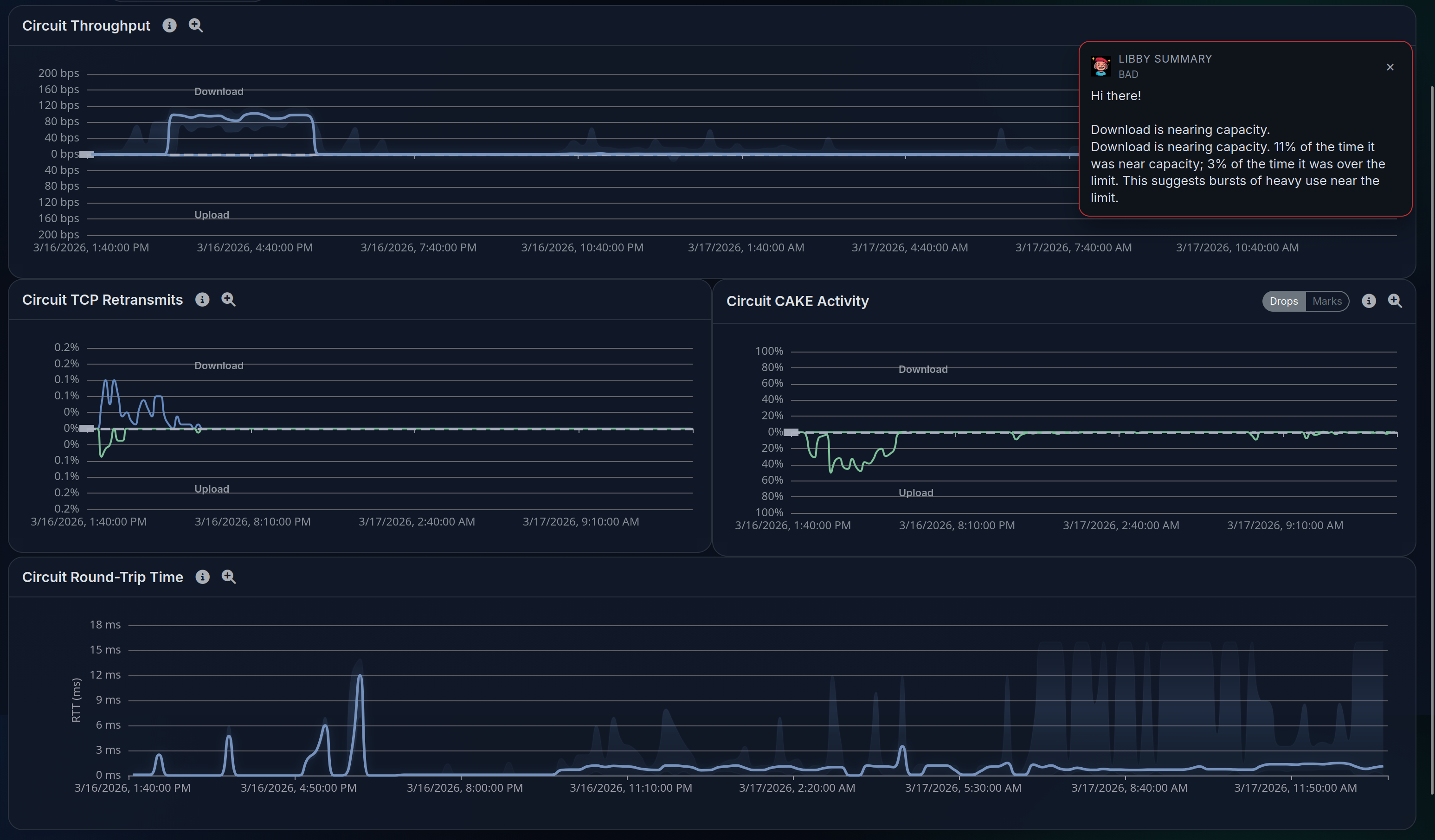
Use RTT, retransmits, and QoO together
LibreQoS surfaces the signals that help fiber operators distinguish congestion from subscriber-side trouble, upstream instability, and other non-congestion causes.
Work from network-wide symptoms down to a circuit
Teams can move from a broader access or site symptom into node, circuit, and subscriber context without losing the operational thread of the investigation.
Separate local trouble from upstream trouble faster
That makes it easier to decide whether the issue belongs in the access network, an upstream path, or a more isolated subscriber workflow before tickets pile up.
Evaluate with less commercial friction
LibreQoS can be evaluated on your own hardware, then rolled into production with profile-based sizing, pilot-first validation, and a deployment path your team actually controls.
Pilot on practical hardware first
The Deploy guidance gives fiber operators a realistic path to size hardware, validate fit, and prove behavior on a known-good pilot before broader rollout.
Use profile-based sizing instead of guesswork
Sizing guidance ties CPU, RAM, NIC support, and topology complexity together so teams can choose hardware that matches real throughput and hierarchy needs.
Plan bypass and rollback up front
The deployment path keeps failover, bypass preference, and maintenance-window behavior in scope so production rollout is safer and easier to defend operationally.
Walkthrough
See how fiber operators move from symptom to subscriber context
These views show subscriber drill-down, timeline context, and heatmap patterns that help teams separate local issues from upstream trouble.



Deploy
Deploy LibreQoS on your own hardware
When you are ready, deploy LibreQoS on your own hardware or talk through the rollout with us.