Event WiFi
Protect event WiFi when concurrency and demand swing fast
LibreQoS helps event WiFi operators preserve usable quality during short, high-pressure deployments where demand spikes are sharp, setup windows are tight, and poor queueing choices become visible immediately.

Keep short-lived networks usable under bursty demand
Event environments do not give operators much time to tune by trial and error. LibreQoS helps enforce fairness and identify the segments or client populations that are degrading first.
Keep fairness intact when demand swings fast
LibreQoS applies per-device and per-circuit fairness so one burst of downloads or streaming traffic does not overwhelm the rest of the live event environment.
See which segment is degrading first
Operators can compare site and segment behavior quickly enough to spot whether one part of the venue is failing sooner than the rest as concurrency ramps.
Stay operational under live-event pressure
The workflow is designed to stay useful when there is no time for trial-and-error tuning and the network has to keep working while the event is already underway.
Reduce time lost chasing the wrong bottleneck
When a venue is live, teams need to know whether the problem is local RF conditions, an overloaded segment, an upstream limit, or a noisy demand pattern that needs stronger control.
Keep site and circuit context together
LibreQoS helps teams move from the venue-wide symptom into the affected segment or circuit without losing the operational thread of the incident.
Diagnose faster while the event is live
That matters when operators have to separate local RF trouble, overloaded access segments, and upstream constraints in real time rather than after the fact.
Protect the traffic users notice first
Latency-sensitive traffic gets stronger protection under load so interactive service does not collapse just because the venue is experiencing a burst of demand.
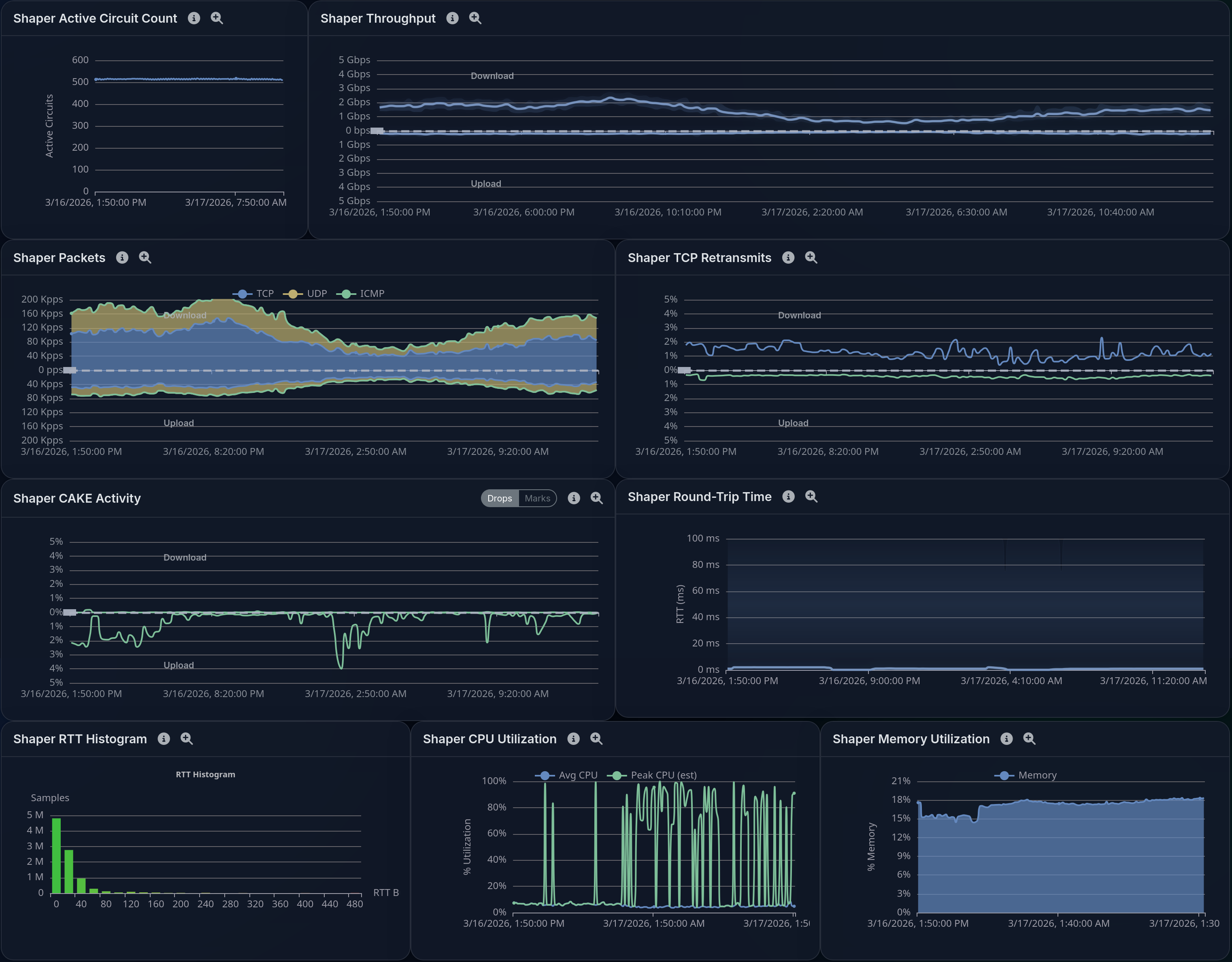
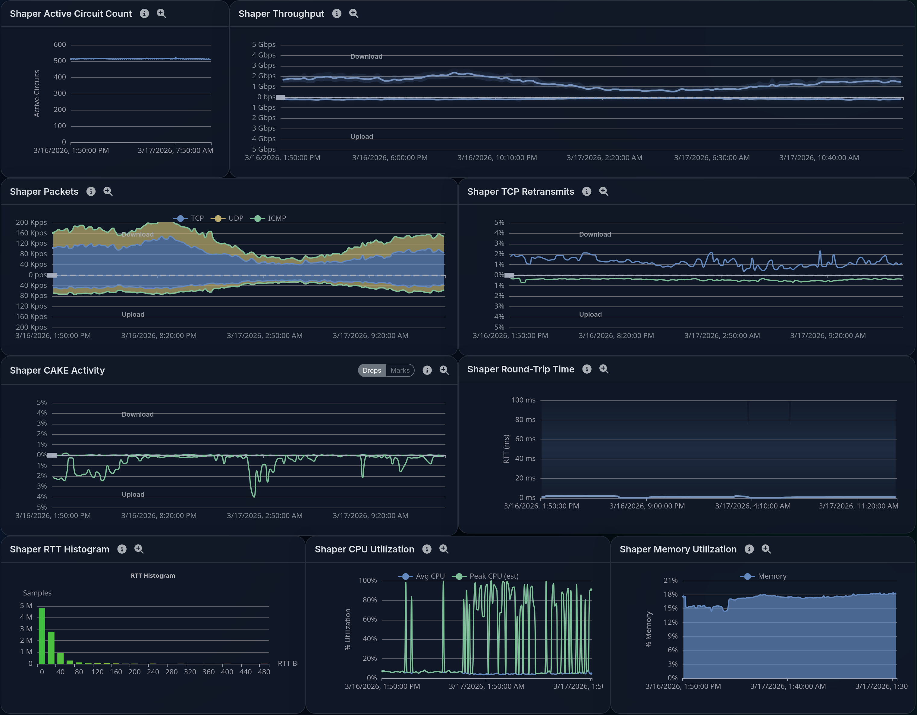
Walkthrough
See how event WiFi teams spot trouble fast
These views show ranking, map, and site-level context that help operators identify the first trouble point during live event pressure.



Deploy
Deploy LibreQoS on your own hardware
When you are ready, deploy LibreQoS on your own hardware or talk through the rollout with us.