News
LibreQoS v1.5-RC-1 & LibreQoS Insight
August 18, 2025 · Today marks the release of LibreQoS v1.5-RC-1—now featuring LibreQoS Insight, our real-time network intelligence platform.

Article
LibreQoS v1.5-RC-1 & LibreQoS Insight
Today marks the release of LibreQoS v1.5-RC-1—now featuring LibreQoS Insight, our real-time network intelligence platform.
- StormGuard dynamically adjusts bandwidth during congestion for chosen nodes, similarly to cake-autorate.
- A brand-new Rust-based Bakery delivers lightning-fast, flexible traffic shaping with lower overhead.
- Deep Insight integration gives you unified visibility and control over latency, retransmits, throughput, and more—across all your shaper boxes from one dashboard.
Enhanced UI, optimized performance, and essential fixes make this release the foundation of truly autonomous, scalable QoE management.
LibreQoS Insight
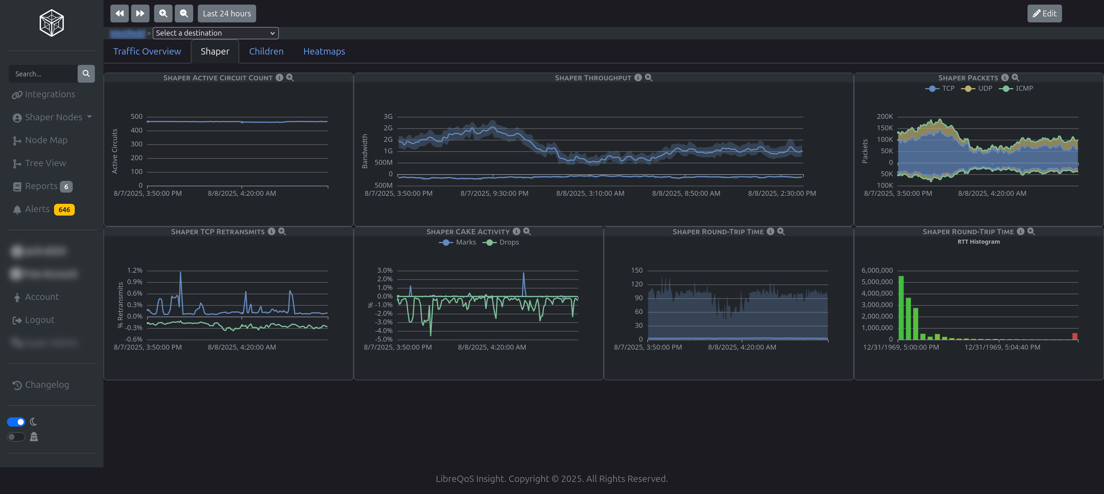
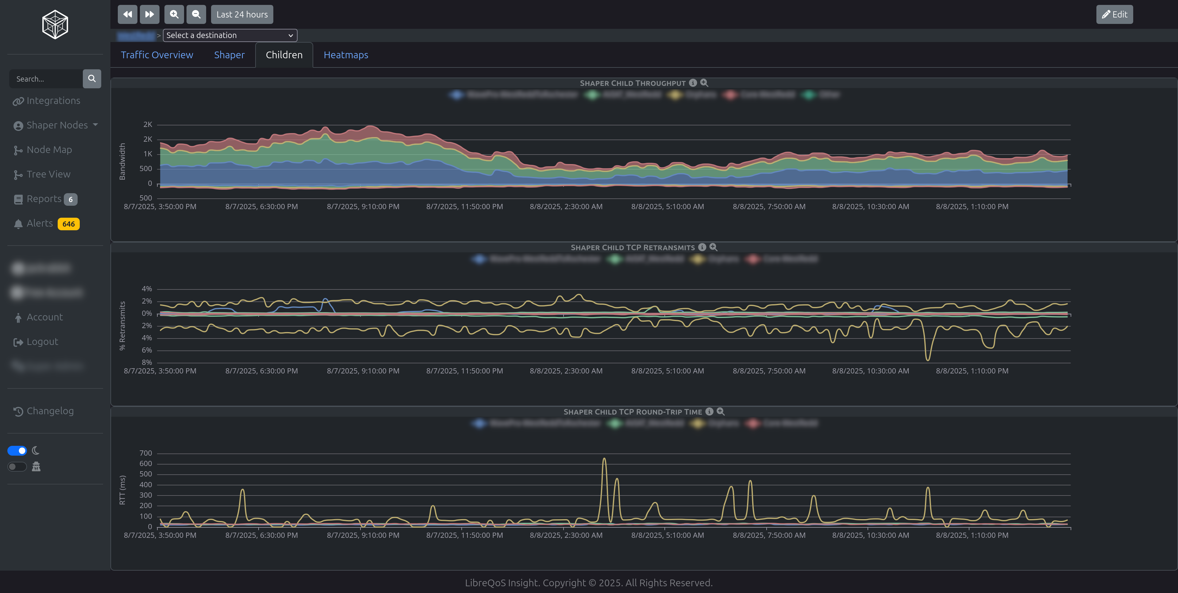
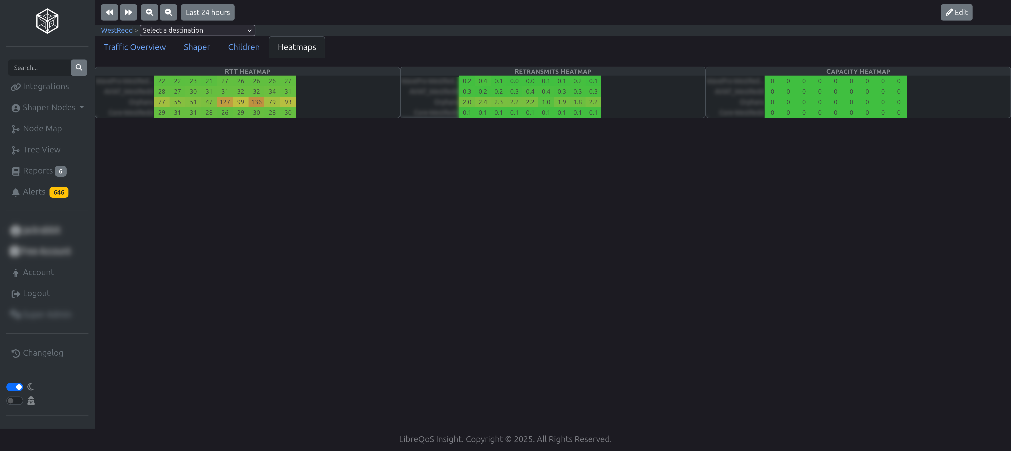
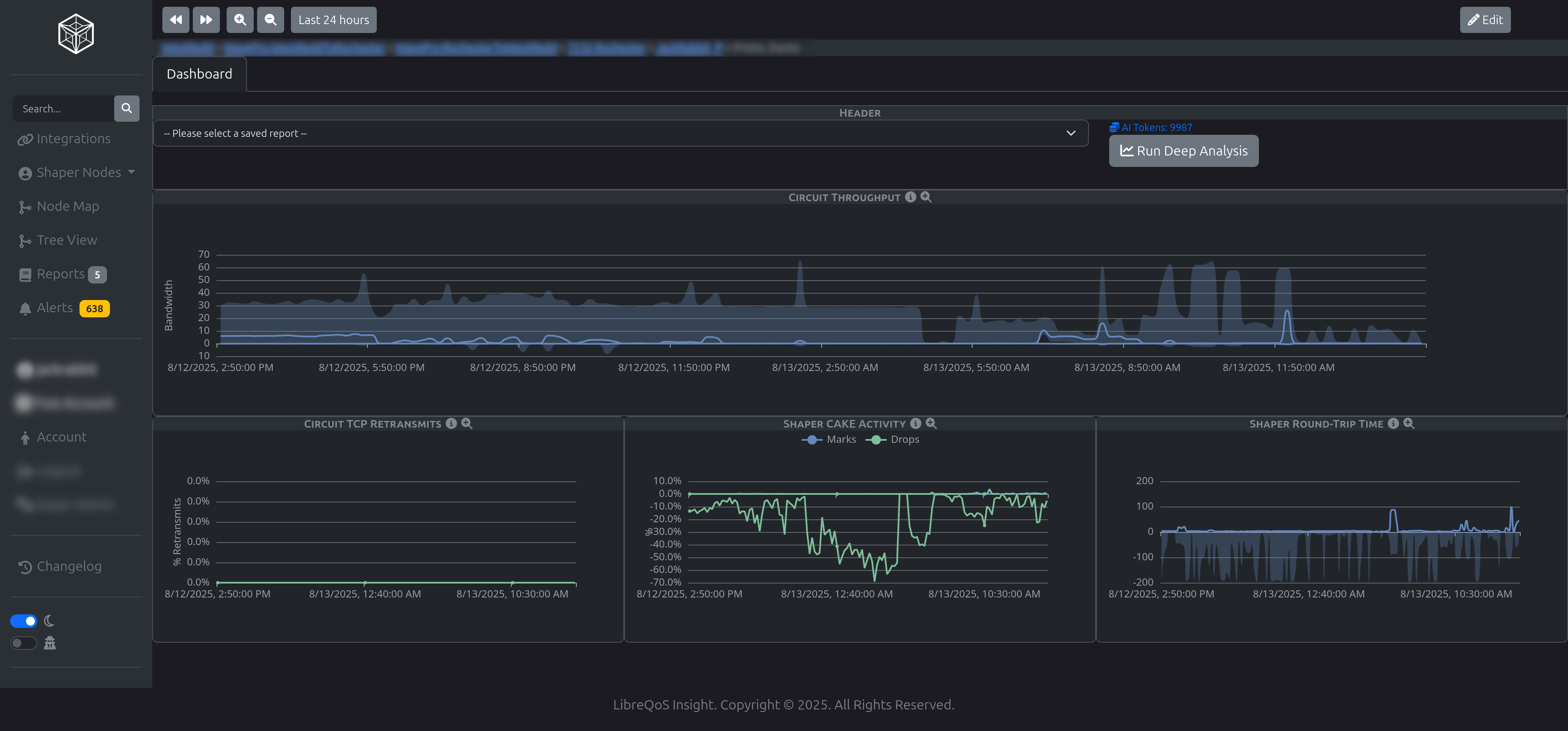
LibreQoS Insight is the successor to our Long Term Stats (LTS) service. Insight was designed from the ground up to accommodate multi-shaper networks, providing high-resolution data on TCP Round Trip Time, TCP Retransmits, Throughput, Flows, ASN Stats, CAKE stats, Geographic Endpoint stats, as well as data on protocol, ethertype, and utilization percentages.
Insight allows you to thoroughly monitor your network both at high-level, as well as to drill down to monitor the performance of individual subscribers, Access Points, OLTs, Sites, and even entire network segments. With powerful metrics such as TCP Retransmits, you can track and resolve subtle network issues before customers notice them at all.
Insight provides a free 30-day trial to allow network operators to see its powerful capabilities firsthand. Learn more about Insight here.
!
LibreQoS Insight - Main Dashboard
!
LibreQoS Insight - Shaper Detail
!
LibreQoS Insight - Child Site View
!
LibreQoS Insight - RTT Heatmaps
!
LibreQoS Insight - Throughput Tree View Timeline
!
LibreQoS Insight - NMS Setup
!
LibreQoS Insight - Node View
!
LibreQoS Insight - Reports
!
LibreQoS Insight - AI Report
!
LibreQoS Insight - Customer View
LibreQoS v1.5-RC-1
!
LibreQoS v1.5-RC-1 - Dashboard
!
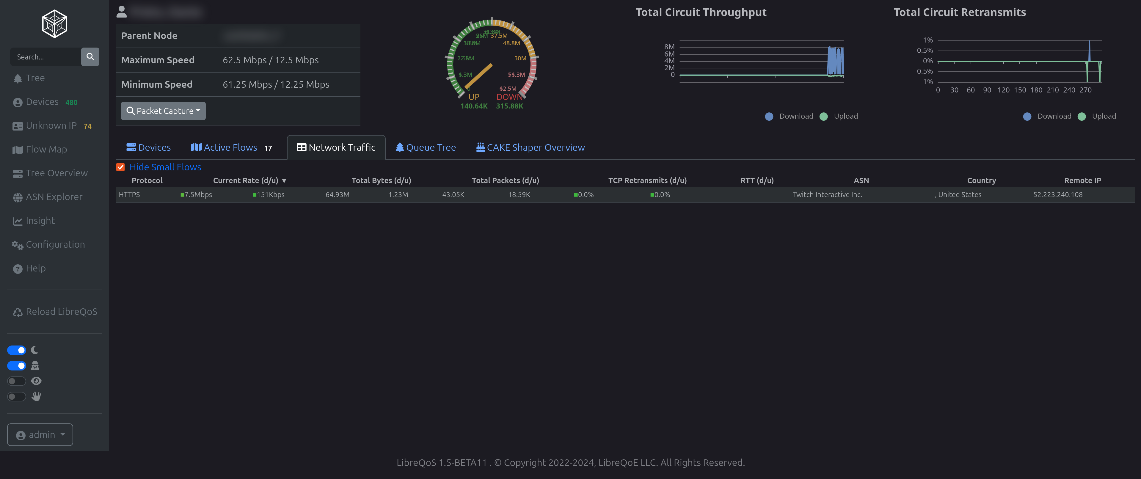
LibreQoS v1.5-RC-1 - Network Tree
!
LibreQoS v1.5-RC-1 - Devices
!
LibreQoS v1.5-RC-1 - Geographic Endpoint RTT Map
!
LibreQoS v1.5-RC-1 - Network Tree Sankey
!
LibreQoS v1.5-RC-1 - ASN View
!
LibreQoS v1.5-RC-1 - Config
!
LibreQoS v1.5-RC-1 - Client
!
LibreQoS v1.5-RC-1 - Client Flow Sankey
!
LibreQoS v1.5-RC-1 - Client Network Flows
!
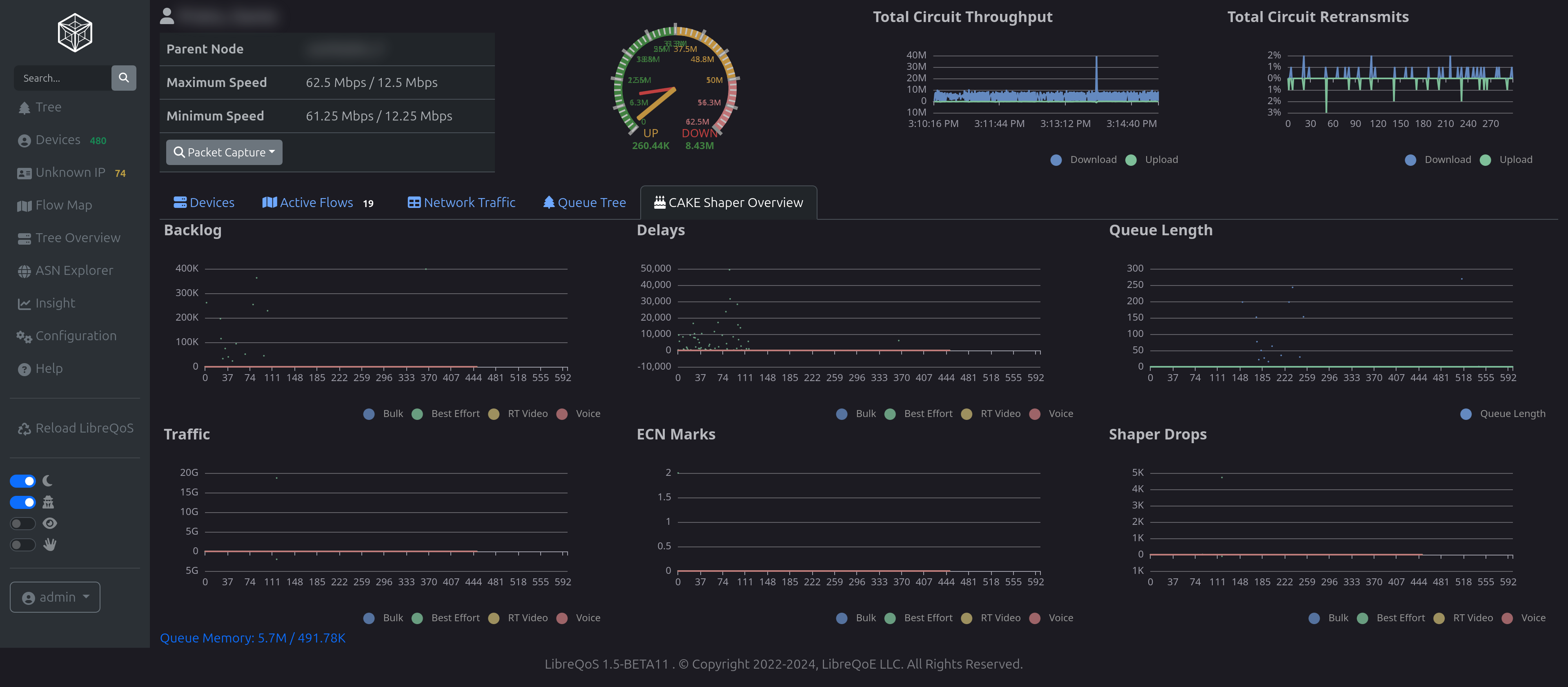
LibreQoS v1.5-RC-1 - Client Queue Tree
!
LibreQoS v1.5-RC-1 - Client CAKE Stats
LibreQoS v1.5-RC-1 Changelog
LibreQoS v1.5-RC-1 Development Blog Post
Major Features
StormGuard - Automatic Rate Adjustment
- StormGuard automatic bandwidth adjustment system integrated directly into lqosd
- Dynamically adjusts circuit rates based on network conditions and TCP retransmission rates
- Score-based decision making with bias towards returning to maximum rates
- Independent min/max/step bandwidth configuration per site
- Optional CSV logging for rate changes
- Web UI configuration panel for StormGuard settings
LQOS Bakery - TC Command Processing System
- Complete rewrite of TC (Traffic Control) command processing in Rust
- Fractional speed plan support (floating-point rates instead of integers)
- Lazy queue creation system for improved performance
- Lazy threshold bytes setting - only announce circuits that reach traffic threshold
- In-memory command execution reducing file I/O overhead
- Queue pruning system for efficient resource management
- Batch command processing to reduce bus overload
Insight Integration Enhancements
- Complete web-based signup system for Insight service with trial teasers
- Dynamic circuit counting for pricing estimates
- Remote topology management with primary/secondary role support
- Automatic scheduler control based on Insight topology settings
- License key enrollment system for existing shapers
- Topology sharing with remote Insight mapping service
- Insight teasers load from server with local fallback
- Removed opt-in "use_insight" configuration field
Performance Improvements
- Memory usage reductions through improved flow tracking
- Pointer-free flow analysis for simpler memory management
- ArcSwap-based configuration to reduce churn
- Persistent bus connections replacing read-to-end pattern
- Lazy queue expiration aligned with XDP garbage collection
- More aggressive flow expiration to reduce memory burstiness
UI/UX Enhancements
Dashboard Improvements
- New dashboard editor with Bootstrap 5 accordion interface
- Color-blind mode toggle for all visualizations
- Sortable circuit network traffic tables
- Mouse-over tooltips with axis highlighting on time graphs
- "Hide small flows" checkbox for active flows table
- Improved sankey diagram layouts (circuit>ASN>protocol>IP)
- Top 20 flow limitation on active flows sankey
- Cache busters for JavaScript and CSS files
Visualization Updates
- Dave Täht memorial feature (moved to support page only)
- Klingon redaction mode for privacy
- Better shaped/unshaped pie chart coloring
- Filtered display removing empty tree sections
- Improved throughput history rendering
- TimedCache on circuit capacity to reduce UI jumpiness
Integration Updates
UISP Integration
- New integration strategies: "ap_only", "ap_site", and improved "full2"
- Bottom-up processing starting from clients
- Support for multiple services per customer
- 64-bit bandwidth support
- Configurable client bandwidth multiplier
- Node promotion to root functionality
- Airmax and LTU capacity multipliers restored
General Integration Features
- Smart scheduler that skips reload if nothing changed
- Better error reporting and diagnostics
- Blackboard submission improvements
- Route override support with bidirectional graph routing
Configuration & Management
New Configuration Options
disable_icmp_ping- Disable ICMP pinging on circuits pageclient_bandwidth_multiplier- Adjust client bandwidth calculationspromote_to_root- Specify nodes to promote to root level- Lazy queue configuration options
- StormGuard enable/disable and tuning parameters
System Improvements
- Cursive-based lqos_setup tool - creates configuration directly instead of Python conversion
- Health check endpoint at
/healthreturning 220/OK - PyO3 syntax updated for version 25.1
- All package versions updated
- Better TC error reporting with improved locking
- Scheduler service restart on "Reload LibreQoS"
Bug Fixes
Critical Fixes
- Fixed duration underflow panic
- Fixed Per-Protocol Packet Count calculations
- Fixed TCP retransmit percentage calculations
- Fixed MQ device reload issues
- Fixed queue creation regression with lazy_queues=false
- Fixed site speed changes not respecting min < max requirement
- Fixed empty device names crashing UISP integration
UI Fixes
- Re-enabled time period buttons
- Fixed frozen UI when queue data unavailable
- Fixed tooltip display scaling for traffic
- Fixed dashboard item addition when dashboard empty
- Fixed Insight time-based packet display
- Fixed ping icon dramatics with proper tooltips
Integration Fixes
- Fixed multiple services per customer in UISP
- Fixed bandwidth calculation with commit multipliers
- Fixed circular recursion in graph calculations
- Fixed Netflow 9 source port selection
- Fixed version check submission confusion
Documentation Updates
- Created LTS documentation
- Updated CAKE documentation
- Updated integration guides
- Updated troubleshooting guide
- Updated design documentation
- Added LQOS Bakery implementation plans
Development & Testing
- Enhanced allocative flamegraph system for memory profiling
- Comprehensive test coverage for lazy queue system
- Circuit hash integrity tests
- Build script improvements
- Warning and log spam reduction throughout
Breaking Changes
- "full2" is now the default UISP integration strategy replacing "full"
- TC command processing moved to Rust implementation by default
- Fractional speeds now use floating-point values instead of integers